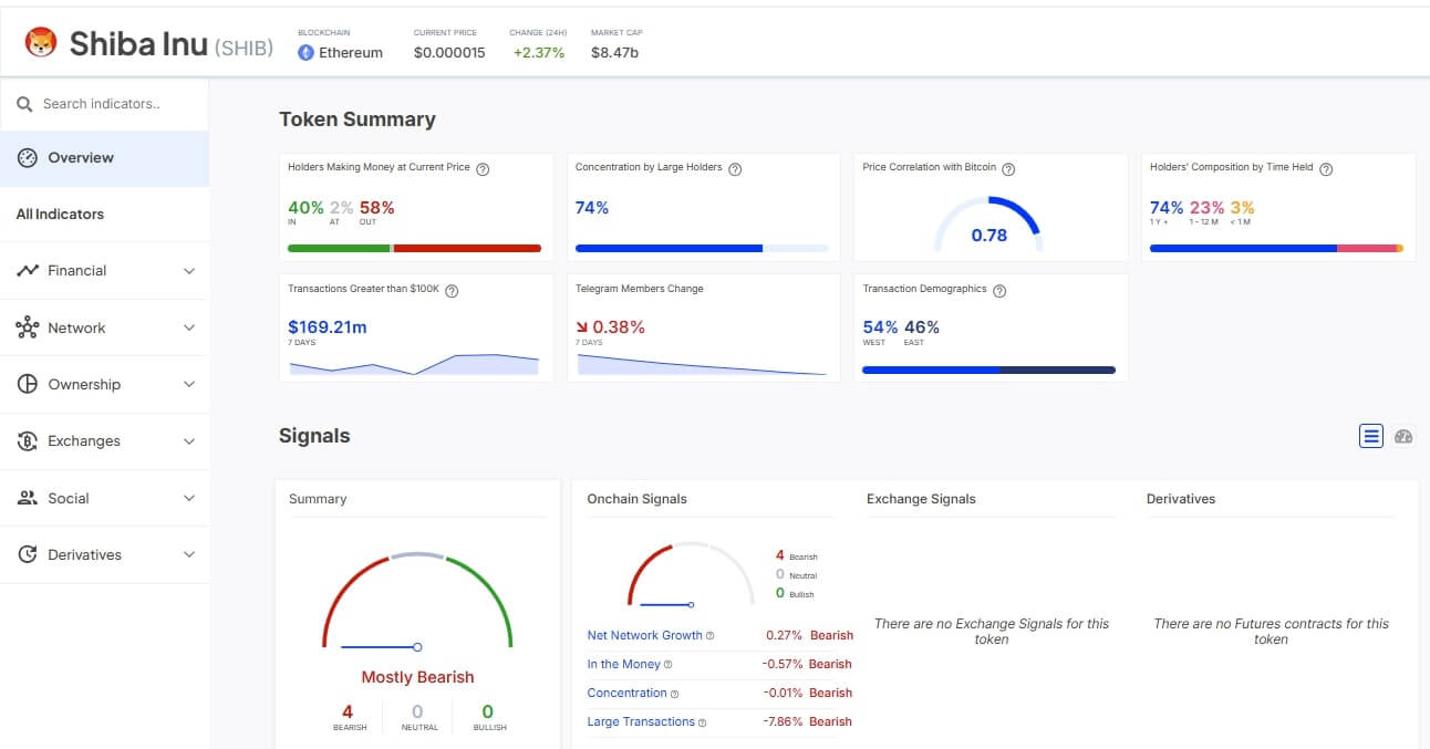
After 3 months of sustained down-trending price action, Shiba Inu has left close to 60% of all SHIB investors counting losses. Whale activity has also surged 300%+ as big money traders rush to buy the dip. But has SHIB found its bottom?
Despite rallying 2% over the last 24 hours, Shiba Inu is still down by more than 22% over the last 30 days.
The depressing price action has forced the altcoin to dip to three-month lows of $0.000013. With the massive price drop came losses that have left close to 60% of current SHIB investors staring at unrealized losses – according to on-chain analysis of the joke currency.
Shiba Inu (SHIB) has been stuck in a persistent downtrend, trading within a descending triangle pattern, signaling weakening bullish momentum.
After surging to a seasonal high of $0.000031 in early December, fueled by the post-Trump election rally, SHIB has since plunged to its current lows of $0.000013, struggling to find strong support. The series of lower highs and a static support level indicate increasing selling pressure, and unless a breakout occurs, further downside remains a possibility.
Has Shiba Inu Bottomed?
Despite the massive price drop, however, Shiba Inu has been attracting massive investor interest.
This has ignited the debate that perhaps it has bottomed and it’s the only feasible price action from here is a bullish reversal. There, for example, has been a 300% whale interest in SHIB over the last few days.
Key technical indicators also hint at a possible bullish reversal. On the SHIB/USDT daily chart, for example, Shiba Inu has an RSI of 40, having posted a steady climb from the lows of the oversold territories of 31 last week.
The MACD is also conversing, and though it is still in the negative territory, the lines have been on a sustained climb as the histogram shifted between light and deep green bars.
These indicators hint at a possible bullish reversal. The fact that they are printing at a bullish reversal barely two days after one of the worst crypto market crashes of the year has convinced more investors that SHIB has found its bottom at around $0.000013 and is ready for a breakout.
🚀 Don’t Miss the Next Big Crypto Move!
Our premium members received real-time alerts on major crypto plays before they happened. Will you be ready for the next one?
🔴 Latest Insider Alerts:
- 📢How To Know Whether BTC Will Set A Bottom This Week? (Feb 25th)
- 📢This Token Is Set To Emerge As An Outperformer as USD Breaks Down. (Feb 16th)
- 📢When Will This Market Finally Start Moving? (Feb 9th)
- 📢Will February 5th Come To The Rescue? (Feb 4th)
⏳ Limited Spots Available – Secure Yours Now!





